Grafana の設定
Midnight Node の状況を Grafana で監視する設定方法を説明します

Prometheus のインストール
- リレーノード
Prometheus をインストール
sudo apt install -y prometheus
Grafana のインストール
- リレーノード
Grafana のインストール準備
sudo apt install -y apt-transport-https software-properties-common
Grafana の GPGキーをインポート
sudo wget -q -O /usr/share/keyrings/grafana.key https://apt.grafana.com/gpg.key
cd $HOME
echo "deb [signed-by=/usr/share/keyrings/grafana.key] https://apt.grafana.com stable main" > grafana.list
sudo mv grafana.list /etc/apt/sources.list.d/grafana.list
Grafana をインストール
sudo apt update -y && sudo apt install -y grafana
Grafana のサービスを有効化
sudo systemctl enable --now grafana-server.service
Prometheus のサービスを有効化
sudo systemctl enable --now prometheus.service prometheus-node-exporter
Midnight ノードの IPアドレスを設定
XX.XXX.XX.XXX を Midnight ノードの IPアドレスに置き換えてください
MID_NODE_IP=XX.XXX.XX.XXX
Prometheus の設定を書き換え
sudo tee /etc/prometheus/prometheus.yml <<EOF >/dev/null
global:
scrape_interval: 15s # By default, scrape targets every 15 seconds.
scrape_configs:
- job_name: 'midnight-pool-preview'
scrape_interval: 10s
metrics_path: /metrics
static_configs:
- targets: ['${MID_NODE_IP}:9615']
labels:
alias: 'midnight-validator-preview'
EOF
Grafana プラグインをインストール
grafana-clock-panel プラグインをインストールします
sudo grafana-cli plugins install grafana-clock-panel
Grafana の再起動
sudo systemctl restart grafana-server.service
- Midnightノード
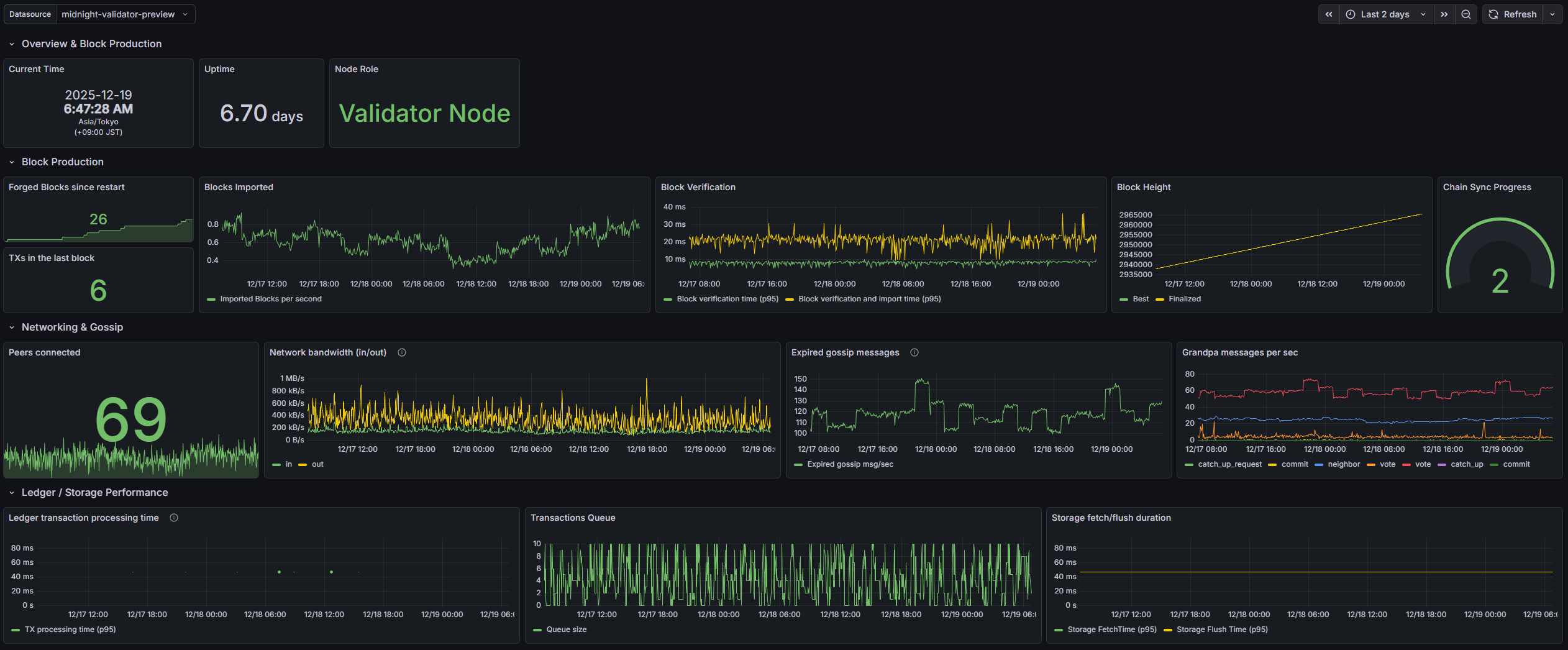
Grafana パネル設定
オリジナルは こちら で公開されています
以下のどちらからかjsonファイルをローカルにダウンロードします。
Grafana を開く
以下のアドレスをブラウザで開く
開かない場合はリレーノードにてファイアーウォールを解放する
sudo ufw allow 3000/tcp
初期ユーザーでログイン
初期ユーザーは admin、パスワードは admin です
初期ユーザーのパスワードを変更
パスワード変更画面が表示されるので admin のパスワードを変更します
Data Source を追加する
左メニューの Connections から Data Sources を選択し Add data source ボタンをクリックします

Prometheus を一覧から探し選択します

Connection の Prometheus server URL の値を http://localhost:9090 に設定します

画面を一番下までスクロールし Save & test をクリックします

Successfully queried the Prometheus API. と表示されたら、building a dashboard をクリックします

Import dashboard ボタンをクリックします

Upload dashboard JSON file の箇所に、先ほどダウンロードしたJSONファイルをドラッグ&ドロップするか、クリックしてJSONファイルを選択します

下記の画面になったら、Importボタンをクリックします

以上でダッシュボードが表示されるようになるかと思います